While it can be easy to just decide to kick out rulebreakers and let everyone else do what they want, moderation comes with some extra responsibilities that lie outside the purview of upholding the rules. The actions you take can (and will) shape the atmosphere of your community as a whole. Knowing how to maintain a positive environment is extremely important. Think of a community as a garden - it will blossom into beautiful colors if nurtured correctly, but it can quickly shrivel away if you’re only focusing on getting rid of the weeds. This article will go over how to maintain a healthy community atmosphere.
What Does “Healthy” Even Mean?
The meaning of a “healthy” community differs widely from server to server, and even from person to person. What’s healthy for one server may not actually be healthy for another! For example, it wouldn’t be the best idea to run a wholesome Animal Crossing fan group the same way as a Doom Eternal server.
Despite this, there are still many things that all healthy communities share. Most notably, they foster meaningful conversations through a positive, welcoming environment, all while maintaining a balance between fun and safety.
A Note On Quality vs. Quantity
Many people assume that a community is “healthy” based on how many members it has and how active it is. While that can be a factor, those numbers alone can’t describe the quality of a community. The amount of activity may provide some insight but without looking deeper, there isn’t a way to know for sure. A massive, 500,000 member server might be flooded with multiple messages per second, but this provides little information about the quality or atmosphere of the conversations it contains.
Don’t be discouraged if the server doesn’t have a massive amount of members! Small communities thrive just as well as large ones, and as a bonus, they’re easier to moderate. The goal is to maintain a great place for like-minded people to hang out, not to be the biggest or the most popular.
How Can I Tell If a Community Is Healthy?
Many factors that indicate health of a community can’t easily be put into numbers or displayed as data, so they may be difficult to understand without taking the time to really observe your server in an in-depth way.
Observe Behavior, Conversations, and Interactions
The very core of a community is based on how people interact with each other. Observing and participating with members frequently - which you should be doing already as a moderator - should give you a good idea of the general atmosphere.
Here are some questions to ask yourself:
- Are these conversations frequently positive or negative?
- Are people being respectful to each other and in general?
- Are these conversations actually meaningful?
- Do members often complain about things, even other than the server itself?
- Do members feel included, or do they often struggle to be acknowledged?
- Are members generally aware of the rules, and do they help each other follow them?
- Do they usually contact moderators if someone is breaking those rules?
It is central to make sure that conversations have the potential to go deeper than just “Hi, how are you” and other small talk. Deeper conversations foster more friendships and make the community a comfortable place that people want to come back to.
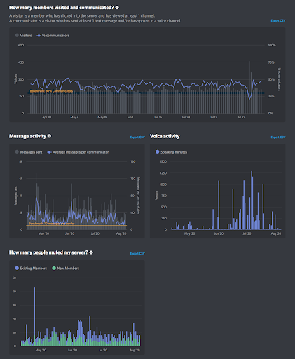
Server Insights
Discord provides all community servers with 500 or more members with an insights panel, which has tons of valuable stats. The activation, retention, and engagement charts it provides are awesome indicators of how things are going. Note that they are based on percentages, not just raw amounts.
If your server is actively growing, these stats (located in the Growth and Activation tab) will help you understand how new members are interpreting and reacting to the community.
- First day activation is when a new user participates or looks around on their first day.
- Retention is when a new user continues to participate (or at least comes back) during the next week after they joined.

The orange lines crossing both charts indicate benchmarks that communities should strive to surpass. They’re based on data from some of the best servers on Discord, and are usually a good target no matter how many members your community has!


Creating and Maintaining a Healthy Atmosphere
Now that you know how to identify community health, it’s important to know how to grow and maintain that health.
Be an Example for Others
People generally notice moderators more easily than other members, especially if they have a different role color that stands out. They will take note of how you act, and since you’re in a place of authority, what you do indirectly affects what they do. This shouldn’t need to be said, but a community cannot be healthy when there are moderators who are disrespectful, break their own rules, or encourage toxicity.
Guide Conversations
Whether it’s bringing up a cool topic or steering away from a dark one, you have many opportunities to gently guide conversations in meaningful directions. When a subject is becoming sensitive, argumentative, or just downright wrong, try to change the topic. If it continues, you should politely ask the people involved to drop it, or to move to a different channel if one exists for it.
Don’t Tolerate Toxicity
Stomping out useless negativity, rudeness, and other toxicity is one of the most important things moderators must do. This can be easier said than done, especially if someone is being borderline but not quite breaking any rules. Many moderators get confused and wonder what they should do in these kinds of situations, and they may be afraid to do anything, as they think there’s nothing to justify it. The truth is, if someone is knowingly making others uncomfortable, even if they aren’t breaking any rules, it’s still the right thing to take action on them - especially if they’ve already been warned multiple times.
Balancing Fun and Freedom with Safety
Don’t go overboard and just ban sadness, though. Your community members should be able to be themselves (within reason). Let them joke around, have fun, make memes, make friends, support each other, develop inside jokes, etc... without constantly breathing down their neck. Participate with them! While you should always step in as a moderator as needed, that doesn’t mean that you have to alienate yourself from the community.
This balance between being strict and lenient is important. There are many things that must be enforced, but doing so without hurting community health can be difficult. On the other hand, you don’t want to let your server get out of control. You should definitely be strict with the most important boundaries (such as disallowing spam, slurs, etc), but the others, depending on the behavior of the community, are up to you.
Watch Out for Attention-Seeking Behavior
Occasionally, someone may join the server and constantly attempt to redirect all attention to themselves. They constantly interrupt other conversations with their own, become overly upset if they’re even slightly ignored, or tire everyone out (whether intentionally or not). In some cases, they might frequently tell others that they are depressed. While depression is a real issue, it can be hard to tell whether someone is simply attention-seeking or if they’re genuinely depressed.
The following warning signs can help you identify this behavior:
- They frequently point out that they feel terrible, making sure that everyone knows about it.
- They might not accept help, or they believe that help is useless and won’t work.
- They may force others to be friends with them by threatening to be sad or to hurt themselves.
While receiving support from others is great, this kind of relationship is extremely unhealthy for everyone involved. Consider gently approaching this person and telling them that they’re not in trouble, but they need professional support that a Discord server can’t always provide, like a therapist.
If someone shows signs of being suicidal, please spend time with them, and urge them to contact a hotline. You should also contact Discord, who may be able to send help their way if you can’t.
- Suicide prevention hotline (1-800-273-8255)
- List of other suicide crisis lines
Summary
Community health is a tough thing to get right. It requires a lot of understanding of your server’s members and what they enjoy (or don’t enjoy) about being there. The actions you take can influence so much about the general atmosphere, how welcoming the server is, and whether people want to spend their time there. As a guardian of the community, your job is not only to kick out trolls and toxicity, but also to nurture kindness, listen to feedback, and make sure that everyone is having a good time.
.png)